Sage KI und Automatisierung

Abschlussanalyse – Early Adopter

Die Abschlussanalyse ist eine neue Funktion in der Abschlussautomatisierung, mit der Finanzfachleute umsetzbare Einblicke in den Abschlussprozess erhalten. Die Abschlussanalyse zeigt Muster, Engpässe und Möglichkeiten zur Prozessverbesserung auf. Ihr Team kann diese Informationen nutzen, um seinen Datensatz-zu-Report-Abschlussprozess ohne manuelle Analyse zu optimieren.

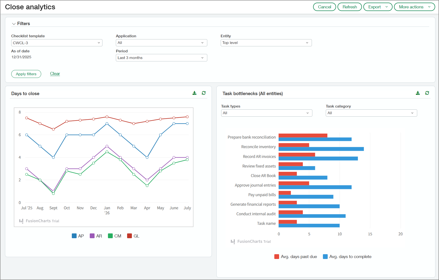
Seite "Abschluss-Analyse" mit den Tagen bis zum Abschluss für jeden Monat im Diagramm und Aufgabenengpässen.

Hauptvorteile

  • Die Überwachung von Verzögerungen bei abschlussbezogenen Aufgaben kann Manager*innen helfen, wiederkehrende Probleme zu identifizieren, damit sie in zukünftigen Zeiträumen angegangen werden können.

  • Echtzeit-Transparenz in Bezug auf Aufgabenverantwortung, Fristen und Abhängigkeiten hilft Manager*innen, Aktivitäten effektiver zu koordinieren, Verzögerungen zu reduzieren und einen reibungsloseren Abschlussprozess zu gewährleisten.

  • Durch die Analyse historischer Trends bei Korrekturen und Neueinstufungen können Manager*innen Ineffizienzen aufdecken und wiederkehrende Probleme angehen, um den Abschlussprozess zu optimieren.

  • Einblicke in Transaktionen, die während der Abstimmung automatisch abgeglichen werden, im Vergleich zu Transaktionen, die manuell abgeglichen werden, können Manager*innen dabei helfen, die Abgleichsregeln zu verfeinern. Dies kann den manuellen Aufwand verringern und den Abstimmungsprozess beschleunigen.

  • Transparenz hinsichtlich Mustern bei der Rechnungserfassung – einschließlich manueller und automatisierter Eingabe – hilft Manager*innen, Ineffizienzen zu erkennen und die Ressourcenzuweisung zu optimieren.

Vorgehensweise

So überprüfen Sie Ihre Daten für die Abschlussanalyse:

  1. Gehen Sie zu Abschluss-Arbeitsbereich >Alle > Abschlussanalyse.

  2. Wählen Sie nach Bedarf Optionen im Abschnitt "Filter" aus.

    Die Filter werden auf alle Abschnitte der Seite angewendet.

  3. Wählen Sie Filter anwenden aus.

Die Abschlussanalyse erfasst Informationen aus den folgenden Anwendungen, sofern diese von Ihrem Unternehmen verwendet werden:

  • Kreditorenbuchhaltung

  • Debitorenbuchhaltung

  • Zahlungsverkehr

  • Hauptbuch

Was Ihnen angezeigt wird

In den folgenden Abschnitten wird beschrieben, was auf der Seite "Abschlussanalyse" angezeigt wird.

Tage bis zum Abschluss

Der Abschnitt Tage bis zum Abschluss zeigt die Anzahl der Tage an, die erforderlich sind, um Ihre Anwendungen für den im Abschnitt "Filter" ausgewählten Zeitraum zu schließen. Zeigen Sie auf ein Segment in einer der Diagrammlinien, um die Tage bis zum Abschluss jeder einzelnen Anwendung für den Monat in diesem Segment anzuzeigen. Es öffnet sich ein kleines Fenster, in dem die durchschnittlichen Tage bis zum Abschluss jeder Anwendung angezeigt werden.

Diagramm "Tage bis zum Abschluss". Zeigt ein Liniendiagramm mit den Tagen an, die für den Abschluss der Kreditorenbuchhaltung, der Debitorenbuchhaltung, des Zahlungsverkehrs und des Hauptbuchs erforderlich sind.

Aufgabenengpässe

Das Balkendiagramm in diesem Abschnitt listet die Aufgaben auf, die in der ausgewählten Checklisten-Vorlage enthalten sind. Das Diagramm zeigt die durchschnittliche Anzahl der Tage, um die Aufgaben überfällig sind, und die durchschnittliche Anzahl der Tage für ihre Erledigung.

Bewegen Sie den Cursor auf einen beliebigen Balken im Diagramm, um die genaue Anzahl an Tagen anzuzeigen. Sie können das Diagramm nach Aufgabentyp oder -kategorie filtern.

Diagramm "Aufgabenengpässe". Zeigt die durchschnittliche Anzahl überfälliger Tage und die durchschnittliche Anzahl der Tage bis zum Abschluss jeder Aufgabe an.

Korrigieren von Einträgen

Im Diagramm "Korrigieren von Einträgen" sehen Sie Trends bei der Neueinstufung und der Umkehrung von Transaktionen nach Monat. Die im Diagramm dargestellten Werte spiegeln den Prozentsatz der Transaktionen wider, die neu eingestuft oder umgekehrt wurden.

Sie können beide Arten von Korrektureinträgen anzeigen oder Filter anwenden, um nur bestimmte Einträge anzuzeigen. Wählen Sie einen Punkt im Diagramm aus, um die folgenden Details anzuzeigen:

  • Anzahl der Transaktionen für den Monat

  • Anzahl der Transaktionen, die neu eingestuft wurden

  • Anzahl der Transaktionen, die umgekehrt wurden

Liniendiagramm mit der Anzahl der neu eingestuften und umgekehrten Transaktionen für jeden Monat.

Kontoabstimmungen

Das Diagramm "Kontoabstimmungen" listet alle Ihre aktiven Giro- und Sparkonten auf. Für jedes Konto zeigt das Diagramm den Prozentsatz der Transaktionen, die automatisch auf der Grundlage von Abgleichsregeln abgeglichen wurden, und den Prozentsatz der manuell abgeglichenen Transaktionen.

Das Diagramm zu Kontoabstimmungen zeigt den Prozentsatz der Transaktionen, die für Giro- und Sparkonten manuell bzw. automatisch abgeglichen wurden.

Rechnungen

Das Diagramm "Rechnungen" gibt an, wie Rechnungen jeden Monat in Intacct eingegeben wurden, z. B. über den automatisierten Rechnungseingang, die Konvertierung von Bestellungen oder die manuelle Eingabe. Wählen Sie einen Balken im Diagramm aus, um die Werte für jede Rechnungseingangsquelle anzuzeigen.

Das Diagramm "Eingangsrechnungen" zeigt, wie die Rechnungen in Intacct eingegeben wurden. Zu den Quellen gehören der automatisierte Rechnungseingang, Importe, manuelle Eingabe usw.

Informationen zum Early Adopter-Programm

Die Abschlussanalyse ist für Teilnehmende am Early Adopter-Programm für die Abschlussautomatisierung verfügbar. Die Neuregistrierung für das Early Adopter-Programm für die Abschlussautomatisierung ist geschlossen.

Berechtigungen und andere Anforderungen

Abonnement

Abschlussautomatisierung

Regionale Verfügbarkeit
  • Vereinigtes Königreich

  • USA

Benutzertyp

Geschäftlicher Benutzer

Berechtigungen

Abschlussautomatisierung

Abschlussanalyse: Ausführen