IA y automatización de Sage

Cerrar análisis - Usuario pionero

Cerrar análisis es una nueva función de Close Automation que ofrece a los profesionales financieros información útil sobre el proceso de cierre. Cerrar análisis revela patrones, cuellos de botella y oportunidades para mejorar los procesos. Tu equipo puede utilizar esta información para optimizar su proceso de cierre de ficha a informe sin necesidad de análisis manual.

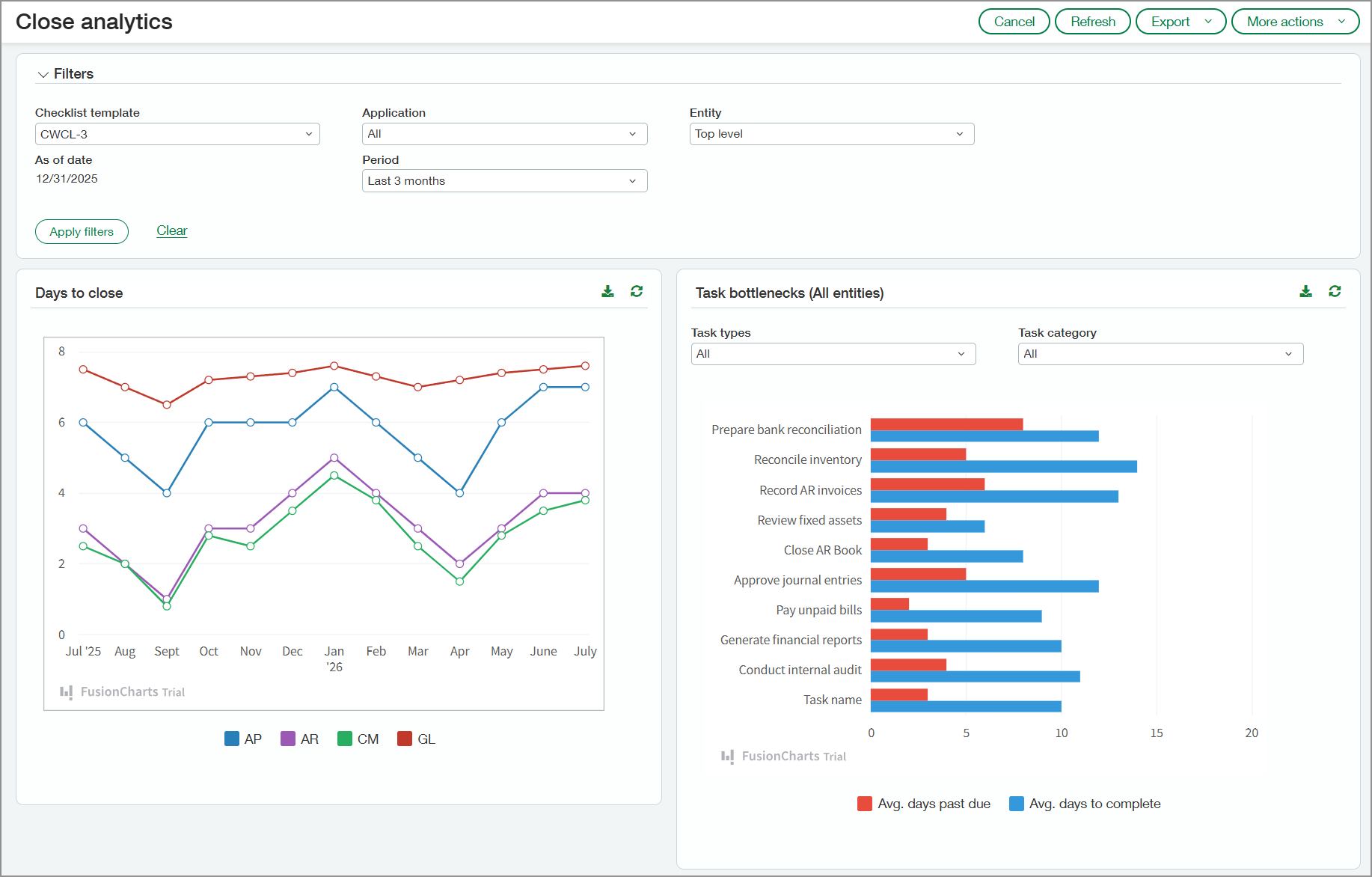
Página Cerrar análisis que muestra los días de cierre de cada mes en el gráfico y los cuellos de botella de las tareas.

Principales ventajas

  • El monitoreo de retrasos en tareas relacionadas con el cierre puede ayudar a los responsables a identificar problemas recurrentes para que puedan abordarse en periodos futuros.

  • La visibilidad en tiempo real de la propiedad de las tareas, los plazos y las dependencias ayuda a los responsables a coordinar la actividad de forma más eficaz, reducir los retrasos y garantizar un proceso de cierre más fluido.

  • Al analizar las tendencias históricas en los ajustes y reclasificaciones, los responsables pueden descubrir ineficiencias y abordar problemas recurrentes para agilizar el proceso de cierre.

  • La información sobre las transacciones que se concilian automáticamente durante la reconciliación frente a las que se concilian manualmente puede ayudar a los responsables a perfeccionar las reglas de conciliación. Esto puede reducir el trabajo manual y acelerar el proceso de reconciliación.

  • La visibilidad de los patrones de entrada de facturas, incluida la entrada manual frente a la entrada automatizada, ayuda a los responsables a identificar ineficiencias y optimizar la asignación de recursos.

Funcionamiento

Para revisar los datos de Cerrar análisis:

  1. Ve a Close WorkspaceTodo > Cerrar análisis.

  2. Selecciona las opciones de la sección Filtros según sea necesario.

    Los filtros se aplicarán a todas las secciones de la página.

  3. Haz clic en Aplicar filtros.

Cerrar análisis recoge información de las siguientes aplicaciones si se utilizan en tu sociedad:

  • Cuentas a pagar

  • Cuentas a cobrar

  • Gestión de tesorería

  • Libro Mayor

Funcionalidades

En las secciones siguientes se indican las funcionalidades que verás en la página Cerrar análisis.

Días hasta el cierre

La sección Días hasta el cierre muestra el número de días necesarios para cerrar sus aplicaciones durante el periodo seleccionado en la sección Filtros. Selecciona un segmento en una de las líneas del gráfico para ver los días que faltan para cerrar cada solicitud del mes representado en ese segmento. Se abre una pequeña ventana que muestra el promedio de días para cerrar cada aplicación.

Gráfico de días para cerrar. Muestra un gráfico de líneas que indica los días necesarios hasta cerrar Cuentas a pagar, Cuentas a cobrar, Gestión de tesorería y el Libro Mayor.

Cuellos de botella en las tareas

El gráfico de barras de esta sección enumera las tareas incluidas en la plantilla de lista de comprobación seleccionada. El gráfico muestra el número promedio de días en los que las tareas vencen y el número medio de días para completarlas.

Señala cualquier barra del gráfico para ver el número exacto de días. Puedes filtrar el gráfico por tipo o categoría de tarea.

Gráfico de cuellos de botella de tareas. Muestra el promedio de días de retraso y el promedio de días para cerrar cada tarea.

Entradas correctoras

En el gráfico Entradas correctoras, puedes ver las tendencias en la reclasificación y la reversión de transacciones por mes. Los valores que se muestran en el gráfico reflejan el porcentaje de transacciones que se han reclasificado o revertido.

Puedes ver ambos tipos de entradas de corrección o filtrar para mostrar uno u otro. Selecciona un punto del gráfico para ver los siguientes detalles:

  • Número de transacciones del mes

  • Número de transacciones reclasificadas

  • Número de transacciones revertidas

Gráfico de líneas que muestra el número de transacciones reclasificadas y revertidas para cada mes.

Reconciliaciones de cuenta

El gráfico de conciliaciones de cuentas enumera todas las cuentas corrientes y de ahorro activas. Para cada cuenta, el gráfico muestra el porcentaje de transacciones que se conciliaron automáticamente en función de las reglas de conciliación y el porcentaje que se concilió manualmente.

Gráfico de conciliación de cuentas que muestra el porcentaje de transacciones que se conciliaron manualmente y las que se conciliaron automáticamente para cuentas corrientes y de ahorro.

Facturas

El gráfico de facturas indica cómo se introdujeron las facturas en Intacct cada mes, por ejemplo, a través de la automatización de Cuentas a pagar, la conversión de órdenes de compra o la entrada manual. Selecciona una barra en el gráfico para ver los valores de cada fuente de entrada de factura.

Gráfico de facturas de cuentas a pagar que muestra cómo se introdujeron en Intacct. Las fuentes incluyen la automatización de Cuentas a pagar, las importaciones, la entrada manual, etc.

Acerca del programa de usuario pionero

Close Workspace está disponible para los participantes en el programa de usuario pionero de Close Automation. Se ha cerrado el nuevo registro para el programa de usuario pionero de Close Automation.

Permisos y otros requisitos

Suscripción

Close Automation

Disponibilidad por región
  • Reino Unido

  • Estados Unidos

Tipo de usuario

Negocio

Permisos

Close Automation

Cerrar análisis: Ejecutar