Sage AI et automatisation

Analyse de clôture – Adoption précoce

L’analyse de clôture est une nouvelle fonctionnalité de l’automatisation de la clôture qui fournit aux professionnels de la finance des analyses exploitables sur le processus de clôture. L’analyse de clôture met en évidence des tendances, des goulets d’étranglement et des opportunités d’amélioration des processus. Votre équipe peut utiliser ces informations pour optimiser son processus de clôture fiche à rapport sans analyse manuelle.

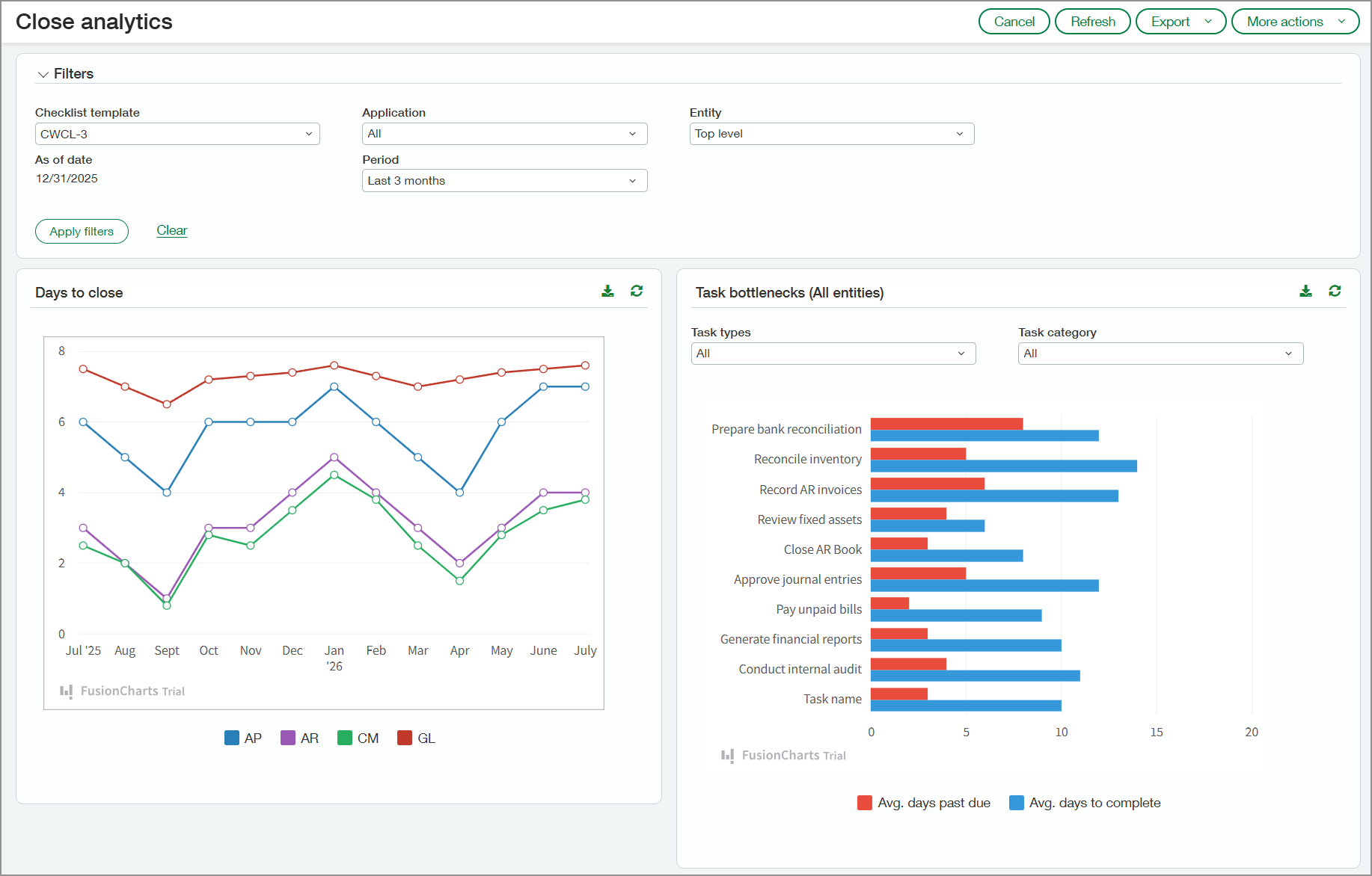
Page d’analyse de clôture montrant, dans le graphique, le nombre de jours de clôture pour chaque mois, ainsi que les goulets d’étranglement des tâches.

Principaux avantages

  • Le suivi des retards dans les tâches liées à la clôture peut aider les responsables à identifier les problèmes récurrents afin de les traiter lors des périodes suivantes.

  • La visibilité en temps réel sur la propriété des tâches, les échéances et les dépendances aide les responsables à mieux coordonner les activités, à réduire les retards et à garantir un processus de clôture plus fluide.

  • En analysant les tendances historiques en matière de régularisations et de reclassifications, les responsables peuvent identifier les inefficacités et traiter les problèmes récurrents afin de rationaliser le processus de clôture.

  • La visibilité sur les transactions rapprochées automatiquement par rapport à celles rapprochées manuellement peut aider les responsables à affiner les règles de rapprochement. Cela peut réduire les tâches manuelles et accélérer le processus de rapprochement.

  • La visibilité sur les modèles de saisie des factures fournisseurs, y compris la saisie manuelle ou automatisée, aide les responsables à identifier les inefficacités et à optimiser l’allocation des ressources.

Fonctionnement

Pour consulter vos données d’analyse de clôture :

  1. Accédez à Espace de travail de clôture >Tous > Analyse de clôture.

  2. Sélectionnez les options de la section Filtres selon vos besoins.

    Les filtres seront appliqués à toutes les sections de la page.

  3. Sélectionnez Appliquer les filtres.

L’analyse de clôture collecte des informations à partir des applications suivantes lorsqu’elles sont utilisées par votre société :

  • Comptes fournisseurs

  • Comptes clients

  • Gestion de la trésorerie

  • Grand livre

Ce que vous verrez

Les sections suivantes décrivent ce que vous verrez sur la page Analyse de clôture.

Jours de clôture

La section Jours de clôture affiche le nombre de jours nécessaires pour clôturer vos applications pour la période sélectionnée dans la section Filtres. Pointez un segment de l’une des courbes du graphique pour afficher le nombre de jours de clôture de chaque application pour le mois représenté par ce segment. Une petite fenêtre s’ouvre et affiche le nombre moyen de jours de clôture pour chaque application.

Graphique des jours de clôture. Graphique linéaire indiquant le nombre de jours nécessaires pour clôturer les Comptes fournisseurs, les Comptes clients, la Gestion de la trésorerie et le Grand livre général.

Goulets d’étranglement des tâches

Le graphique en barres de cette section répertorie les tâches incluses dans le modèle de liste de contrôle sélectionné. Le graphique affiche le nombre moyen de jours de dépassement d’échéance des tâches, ainsi que le nombre moyen de jours nécessaires pour les accomplir.

Pointez une barre du graphique pour afficher le nombre exact de jours. Vous pouvez filtrer le graphique par type ou catégorie de tâche.

Graphique des goulets d’étranglement des tâches. Affiche le nombre moyen de jours de retard et le nombre moyen de jours de clôture pour chaque tâche.

Écritures de correction

Dans le graphique Écritures de correction, vous pouvez visualiser, par mois, les tendances des transactions de reclassification et d’extourne. Les valeurs représentées dans le graphique reflètent le pourcentage de transactions qui ont été reclassées ou extournées.

Vous pouvez afficher les deux types d’écritures de correction ou filtrer pour n’en afficher qu’un seul. Sélectionnez un point du graphique pour afficher les informations suivantes :

  • Nombre de transactions pour le mois

  • Nombre de transactions ayant été reclassées

  • Nombre de transactions qui ont été extournées

Graphique linéaire montrant le nombre de transactions reclassées et extournées pour chaque mois.

Rapprochements de comptes

Le graphique des rapprochements de comptes répertorie tous vos comptes chèques et comptes d’épargne actifs. Pour chaque compte, le graphique indique le pourcentage de transactions rapprochées automatiquement selon les règles de rapprochement et le pourcentage rapproché manuellement.

Graphique des rapprochements de comptes montrant le pourcentage de transactions rapprochées manuellement et automatiquement pour les comptes chèques et d’épargne.

Factures fournisseurs

Le graphique des factures fournisseur indique la manière dont les factures fournisseur ont été saisies dans Intacct chaque mois, par exemple via l’automatisation de la réception des factures fournisseurs, la conversion de bons de commande ou la saisie manuelle. Sélectionnez une barre du graphique pour afficher les valeurs correspondant à chaque source de saisie des factures fournisseur.

Graphique des factures fournisseur des CF montrant la manière dont les factures fournisseur ont été saisies dans Intacct. Les sources incluent l’automatisation de la réception des factures fournisseurs, les importations, la saisie manuelle, etc.

À propos du programme Adoption précoce

L’analyse de clôture est disponible pour les participants au programme Adoption précoce. Les nouvelles inscriptions au programme Adoption précoce de l’automatisation de la clôture sont terminées.

Permissions et autres exigences

Abonnement

Automatisation de la clôture

Disponibilité régionale
  • Royaume-Uni

  • États-Unis

Type d’utilisateur

Entreprise

Permissions

Automatisation de la clôture

Analyse de clôture : Exécuter